~40% CPU usage by plasmashell at desktop after update

Just updated my main pc, Ryzen 1800x+RX 580, noticed my cpu widget said 36% usage…

Double checked, my fans whirring says its true. Plasmashell is using ~40% of my cpu. I found a couple of posts online blaming the wallpaper (from years ago,) and swapped my background from an animated image to a static png wallpaper, now we’re down to 10%. However, It used to sit at 3% when idling. Something in the plasma 6.5 update is causing this, im guessing it has something to do with passing desktop graphics to the gpu, which is stated in KDE’s Plasma 6.5 changelog.

I would like to personally thank those working at KDE, who have fixed the slow cold boot>to desktop speed. It used to be about 3 min, and has reduced to less than 1 min, even while using a mechanical HDD. :heart_eyes: Thank you Thank you Thank you.

Any workarounds/temporary fixes?

Are you using any widgets? I have read about situations where, after an update, a widget caused high(er) CPU usage.

1 Like

yes, but the cpu usage dropped only when i changed the background/wallpaper. I can delete the widgets and monitor the usage using another program, no change, so i added them back. Sorry i forgot to mention i had already ruled that out. Removing the wallpaper and just using “Plain color” doesn’t fix it either.

I am slowly diagnosing the issue, it may be related to me not being able to get VLC working here. I’m not sure what happened, as all I have done was update my pc. Is there a way to reinstall the graphics drivers easily? I’m not sure what pacakges I need. Im running an RX 580.:melting_face:

For people to be able to help you, it may help to share some system info, about your graphics, by using inxi or something similar.

I myself know next to nothing about graphics, sorry.

To get better help please use this tools.

If you have any extra plasmoids, themes, (animated) backgrounds and icons installed, I would reset them to defaults, reboot and check.

sudo dmesg -rl warn,err,crit

<4>[    0.006146] ACPI BIOS Warning (bug): Optional FADT field Pm2ControlBlock has valid Length but zero Address: 0x0000000000000000/0x1 (20250404/tbfadt-611)
<4>[    0.474140] VMSCAPE: SMT on, STIBP is required for full protection. See https://www.kernel.org/doc/html/latest/admin-guide/hw-vuln/vmscape.html for more details.
<4>[    0.665292] Could not retrieve perf counters (-19)
<4>[    0.732899] usb: port power management may be unreliable
<4>[    4.198821] vboxdrv: loading out-of-tree module taints kernel.
<4>[    4.246116] VBoxNetAdp: Successfully started.
<4>[    4.256405] VBoxNetFlt: Successfully started.
<4>[    8.637512] amdgpu 0000:2d:00.0: amdgpu: [drm] Failed to setup vendor infoframe on connector HDMI-A-2: -22 
<4>[   20.206430] faux_driver regulatory: Direct firmware load for regulatory.db failed with error -2
<4>[   95.340704] warning: `kdeconnectd' uses wireless extensions which will stop working for Wi-Fi 7 hardware; use nl80211

inxi -Fxxc0z

System:
  Kernel: 6.17.8-arch1-1 arch: x86_64 bits: 64 compiler: gcc v: 15.2.1
  Desktop: KDE Plasma v: 6.5.3 tk: Qt v: N/A wm: kwin_wayland dm: SDDM
    Distro: EndeavourOS base: Arch Linux
Machine:
  Type: Desktop Mobo: ASRock model: X370 Professional Gaming
    serial: <superuser required> UEFI: American Megatrends v: P4.60
    date: 03/02/2018
CPU:
  Info: 8-core model: AMD Ryzen 7 1800X bits: 64 type: MT MCP arch: Zen rev: 1
    cache: L1: 768 KiB L2: 4 MiB L3: 16 MiB
  Speed (MHz): avg: 3614 high: 3705 min/max: N/A cores: 1: 3600 2: 3600
    3: 3600 4: 3426 5: 3600 6: 3600 7: 3600 8: 3600 9: 3705 10: 3700 11: 3696
    12: 3600 13: 3600 14: 3600 15: 3610 16: 3701 bogomips: 115202
  Flags-basic: avx avx2 ht lm nx pae sse sse2 sse3 sse4_1 sse4_2 sse4a
    ssse3 svm
Graphics:
  Device-1: Advanced Micro Devices [AMD/ATI] Ellesmere [Radeon RX
    470/480/570/570X/580/580X/590] vendor: ASUSTeK driver: amdgpu v: kernel
    arch: GCN-4 pcie: speed: 8 GT/s lanes: 16 ports: active: DP-1,HDMI-A-2
    empty: DP-2,DVI-D-1,HDMI-A-1 bus-ID: 2d:00.0 chip-ID: 1002:67df
    temp: 50.0 C
  Display: wayland server: X.org v: 1.21.1.20 with: Xwayland v: 24.1.9
    compositor: kwin_wayland driver: X: loaded: amdgpu unloaded: modesetting
    alternate: fbdev,vesa dri: radeonsi gpu: amdgpu d-rect: 3840x1080
    display-ID: 0
  Monitor-1: DP-1 pos: primary,left model: LG (GoldStar) TV SSCR
    res: 1920x1080 hz: 60 dpi: 61 diag: 1836mm (72.3")
  Monitor-2: HDMI-A-2 pos: right model: LG (GoldStar) FULL HD res: 1920x1080
    hz: 60 dpi: 102 diag: 551mm (21.7")
  API: EGL v: 1.5 platforms: device: 1 drv: swrast gbm: drv: kms_swrast
    surfaceless: drv: swrast wayland: drv: swrast x11: drv: swrast
    inactive: device-0
  API: OpenGL v: 4.5 vendor: mesa v: 25.2.7-arch1.1 glx-v: 1.4
    direct-render: yes renderer: llvmpipe (LLVM 21.1.5 256 bits)
    device-ID: ffffffff:ffffffff display-ID: :1.0
  API: Vulkan Message: No Vulkan data available.
  Info: Tools: api: clinfo, eglinfo, glxinfo, vulkaninfo
    de: kscreen-console,kscreen-doctor gpu: amd-smi wl: wayland-info
    x11: xdpyinfo, xprop, xrandr
Audio:
  Device-1: Advanced Micro Devices [AMD/ATI] Ellesmere HDMI Audio [Radeon RX
    470/480 / 570/580/590] vendor: ASUSTeK driver: snd_hda_intel v: kernel
    pcie: speed: 8 GT/s lanes: 16 bus-ID: 2d:00.1 chip-ID: 1002:aaf0
  Device-2: Advanced Micro Devices [AMD] Family 17h HD Audio vendor: ASRock
    driver: snd_hda_intel v: kernel pcie: speed: 8 GT/s lanes: 16
    bus-ID: 2f:00.3 chip-ID: 1022:1457
  Device-3: C-Media USB Audio Device
    driver: hid-generic,snd-usb-audio,usbhid type: USB rev: 1.1 speed: 12 Mb/s
    lanes: 1 bus-ID: 1-14:5 chip-ID: 0d8c:0012
  API: ALSA v: k6.17.8-arch1-1 status: kernel-api
  Server-1: sndiod v: N/A status: off
  Server-2: PipeWire v: 1.4.9 status: active with: 1: pipewire-pulse
    status: active 2: wireplumber status: active 3: pipewire-alsa type: plugin
    4: pw-jack type: plugin
Network:
  Device-1: Aquantia AQC108 NBase-T/IEEE 802.3bz Ethernet [AQtion]
    vendor: ASRock driver: atlantic v: kernel pcie: speed: 5 GT/s lanes: 2
    port: N/A bus-ID: 1e:00.0 chip-ID: 1d6a:d108
  IF: enp30s0 state: down mac: <filter>
  Device-2: Intel Dual Band Wireless-AC 3168NGW [Stone Peak] driver: iwlwifi
    v: kernel pcie: speed: 2.5 GT/s lanes: 1 bus-ID: 27:00.0 chip-ID: 8086:24fb
  IF: wlan0 state: down mac: <filter>
  Device-3: Intel I211 Gigabit Network vendor: ASRock driver: igb v: kernel
    pcie: speed: 2.5 GT/s lanes: 1 port: d000 bus-ID: 2a:00.0 chip-ID: 8086:1539
  IF: enp42s0 state: up speed: 1000 Mbps duplex: full mac: <filter>
Bluetooth:
  Device-1: Intel Wireless-AC 3168 Bluetooth driver: btusb v: 0.8 type: USB
    rev: 2.0 speed: 12 Mb/s lanes: 1 bus-ID: 1-9:3 chip-ID: 8087:0aa7
  Report: btmgmt ID: hci0 rfk-id: 0 state: down bt-service: disabled
    rfk-block: hardware: no software: no address: N/A
Swap:
  ID-1: swap-1 type: partition size: 71.29 GiB used: 0 KiB (0.0%) priority: -2
    dev: /dev/sda2
Sensors:
  System Temperatures: cpu: 42.5 C mobo: N/A gpu: amdgpu temp: 50.0 C
  Fan Speeds (rpm): N/A gpu: amdgpu fan: 1039
Info:
  Memory: total: 48 GiB available: 46.97 GiB used: 4.64 GiB (9.9%)
  Processes: 392 Power: uptime: 9m wakeups: 0 Init: systemd v: 258
    default: graphical
  Packages: pm: pacman pkgs: 1981 Compilers: clang: 21.1.5 gcc: 15.2.1
    Shell: Bash v: 5.3.3 running-in: konsole inxi: 3.3.39

Hopefully these help, i can post more if needed.

I havent really changed much from the defaults, I seem to be having issues with videos playing in VLC as well. What little i’ve changed i set back to default, and there hasnt been a drop in cpu usage except for the animated wallpaper dropping it from 35>10% idle usage.

I would check the usage with htop -F plasmashell. It would perhaps give a more accurate number.

Also, you could try creating a new user account for testing purposes. Log out and log in to the new user account and check the cpu usage for plasmashell.

I’m not sure how to get htop’s information on this forum. i shall provide an edited screenshot. In contrast, firefox with hundreds (im serious) of tabs open is using less than 3%.

I’m bordering simply reinstalling, not something I’m wanting to do and nor am I sure will fix it either but I’ve just about exhausted all other options… I also have a new crash that occurs, anytime I come back to my pc after the monitor has turned off and I am presented with a lockscreen, I log in and plasmashell immediately crashes and restarts. I wasn’t aware of this prior or I would have mentioned it.

I think I’ve found the issue. I was going to file a bug at KDE, and when i opened “Settings>About this System” this is what it reports:

Operating System: EndeavourOS
KDE Plasma Version: 6.5.3
KDE Frameworks Version: 6.20.0
Qt Version: 6.10.0
Kernel Version: 6.17.8-arch1-1 (64-bit)
Graphics Platform: Wayland
Processors: 16 × AMD Ryzen 7 1800X Eight-Core Processor
Memory: 48 GiB of RAM (47.0 GiB usable)
Graphics Processor: llvmpipe

Specifically llvmpipe? That can’t be right, and all I’ve done was update my pc. I was playing some games on steam the other night, surely my graphics are not llvmpipe. Perhaps something is wrong and needs to be reinstalled. How do I reinstall mesa drivers? everywhere online just says “its preinstall, no install necessary” which doesnt help my situation.

if i type: glxinfo | grep OpenGL

failed to get driver name for fd 4
failed to get driver name for fd 5
glx: failed to create dri3 screen
failed to load driver: radeonsi
OpenGL vendor string: Mesa
OpenGL renderer string: llvmpipe (LLVM 21.1.5, 256 bits)
OpenGL core profile version string: 4.5 (Core Profile) Mesa 25.2.7-arch1.1
OpenGL core profile shading language version string: 4.50
OpenGL core profile context flags: (none)
OpenGL core profile profile mask: core profile
OpenGL core profile extensions:
OpenGL version string: 4.5 (Compatibility Profile) Mesa 25.2.7-arch1.1
OpenGL shading language version string: 4.50
OpenGL context flags: (none)
OpenGL profile mask: compatibility profile
OpenGL extensions:
OpenGL ES profile version string: OpenGL ES 3.2 Mesa 25.2.7-arch1.1
OpenGL ES profile shading language version string: OpenGL ES GLSL ES 3.20
OpenGL ES profile extensions:

Not sure it matters, but:

inxi -G | grep drivers
  API: EGL v: 1.5 drivers: kms_swrast,swrast

and

vulkaninfo
WARNING: [../mesa-25.2.7/src/amd/vulkan/radv_physical_device.c:2160] Code 0 : Could not get the kernel driver version for device /dev/dri/renderD128: Invalid argument (VK_ERROR_INCOMPATIBLE_DRIVER)
ERROR: [Loader Message] Code 0 : setup_loader_term_phys_devs:  Failed to detect any valid GPUs in the current config
ERROR at /usr/src/debug/vulkan-tools/Vulkan-Tools/vulkaninfo/./vulkaninfo.h:247:vkEnumeratePhysicalDevices failed with ERROR_INITIALIZATION_FAILED

Graphics Processor: llvmpipe

There is no need to be worried about this if your graphics card works like it should, as is evident your games running like they should.

Sometimes graphics card may be shown as it, even though you have proper drivers installed. I have had this happening on and off.

Everything looks like you’re running on a software renderer.

These should be it the necessary packages for AMD:

mesa vulkan-mesa-layers vulkan-radeon opencl-mesa vulkan-mesa-device-select

Thank you. vulkan-mesa-layers, opencl-mesa, and vulkan-mesa-device-select were not installed, however, no luck.

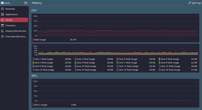
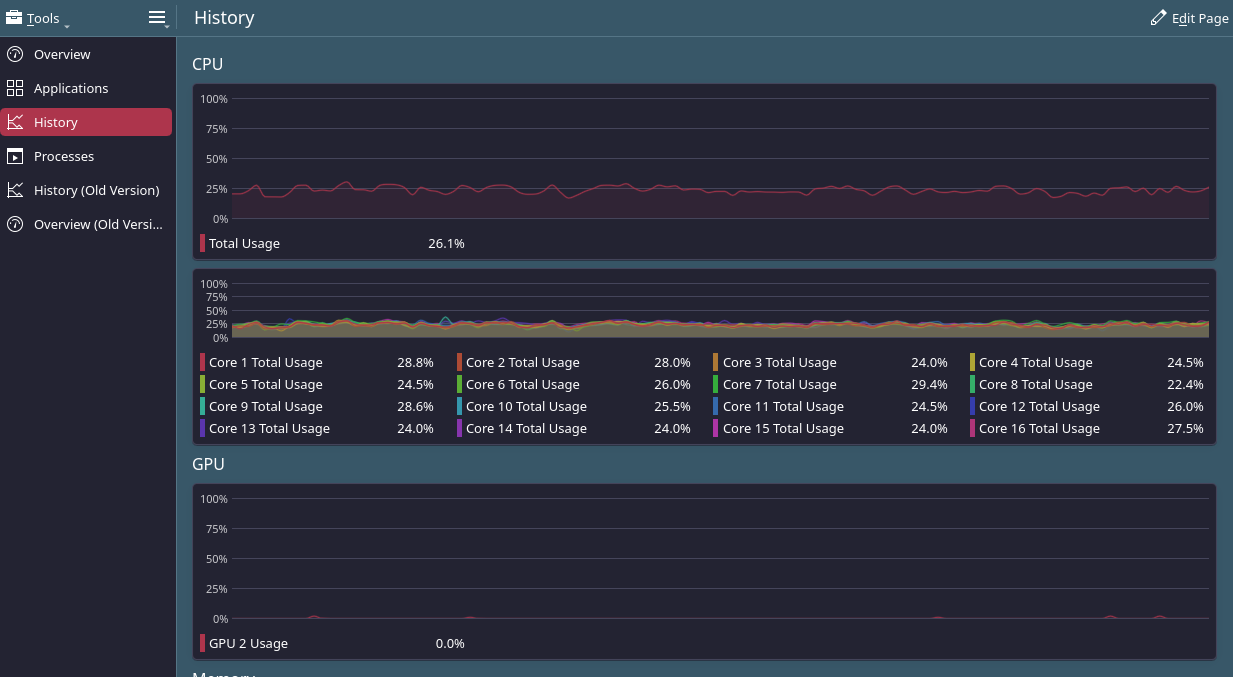
Thank you, and I would agree as I dont really care about as long it as its running, but many other things are broken atm. My cpu is idling at 10%, all of which is plasmashell, and if i change it to my animated wallpaper it jumps to 40%. Even at 10%, that would mean i have almost 2 cpu cores completely saturated at 100% continuously. Here is a screenshot while im running ksysgaurd (i know ksysgaurd is basically abandoned.) It’s using a whopping ~25% of all cores drawing this graph and you can also see that the GPU section is essentially blank, though from time to time it has very large (90%) spikes. (Edit: my bad, you -cannot- see the GPU spikes, as i missed them in this screenshots, just trust me they do happen lol———–I just noticed and am more concerned about the fact that it says GPU “2” as I have a single pic-e card and no onbaord graphics at all)

Here is the screenshot of plasmashell’s cpu usage, nothing has changed, i just switched tabs. It drops back down to the 10% range when not drawing graphs.

Here are more screenshots and why I am concerned. When I first updated and noticed my fans whirring, this is the CPU usage with an animated wallpaper:

Using the notebook all day here, not a single issue :innocent:


Okay, so i scavenged two usb flash drives, booted a live iso on one and installed EndeavourOS to the other, then booted from the install. I then installed KDE and all mesa, vulkan, and opencl packages. Everything is fine and running as expected. So it was definitely the update. Thank God my hardware is okay. Proof is in the screenshots.

Soooooo, I’m probably just going to reinstall since i have absolutely no idea how to repair the damage that has been done. I have my /home on a separtate partition, is there anything i need to be worried about if i reinstall? The only thing i can think of is separate drives being automounted via fstab will need to be added again. Should i create a new user and slowly copy over things as I need them to prevent unexpected configurations? Or is it generally safe to just mount the /home and start using my old user?

Unless someone has an idea on how to find and repair the damage? :melting_face:

(I am beginning to wonder if my chip had a seg fault during the upgrade, as these first gen Ryzen chips are a little weird at times..)

Edit: Should i be worried about this?

If it was the update you would see the same symptoms. The live session will install the latest updates. I suspect a program or something miss configured.