Underclocking your GPUs!

I’ve finally got around to installing LACT to undervolt my 9070XT.

-80mV offset, power limited to 290W, left the memory clock as standard. Anyone else out there have some recommendations? Power drop from -80mV has been really sweet. The 9070XT’s have a habit of burst drawing ridiculous amounts of power for microseconds and taking down your system under some types of load. So far, that’s stopped.

Lucky you. I’m using LACT too but because I have Nvidia I can’t for some reason unlock voltage control

When I was using 9070 XT my stable limit was -120mV and 95% Power Usage.

Powerful but cold

You can also pretty much leave the power limit at 100% and play with the “GPU Clock Offset (MHz)” instead to keep the card from trying to boost even higher when undervolting.

For example setting “GPU voltage offset (mV)” to “-70” and “GPU Clock Offset (MHz)” to “-390” caps the boost to 2970 to 3000 MHz keeping the power usage and temperatures in check while keeping the power limit at 100% (which is what i am currently using).

This greatly improves efficiency and temperatures without losing any real world performance compared to stock.

Just don’t forget to use one of the caps (either power limit or clock offset) or the GPU will try to boost as high as it can automatically when undervolting, usually leading to instability.

I have a Asrock 9070 XT Steel Legend and found the combination of undervolt + negative clock offset to work the best for my card.

If you also want to increase performance with the undervolt (and not just efficiency) you can then try to lower the negative clock offset to something like “-350” or “-300” (or even lower) to increase the max boost bit by bit (until you hit stability issues).

This was such an awesome piece of info, huge thanks for taking the time to explain it that way!

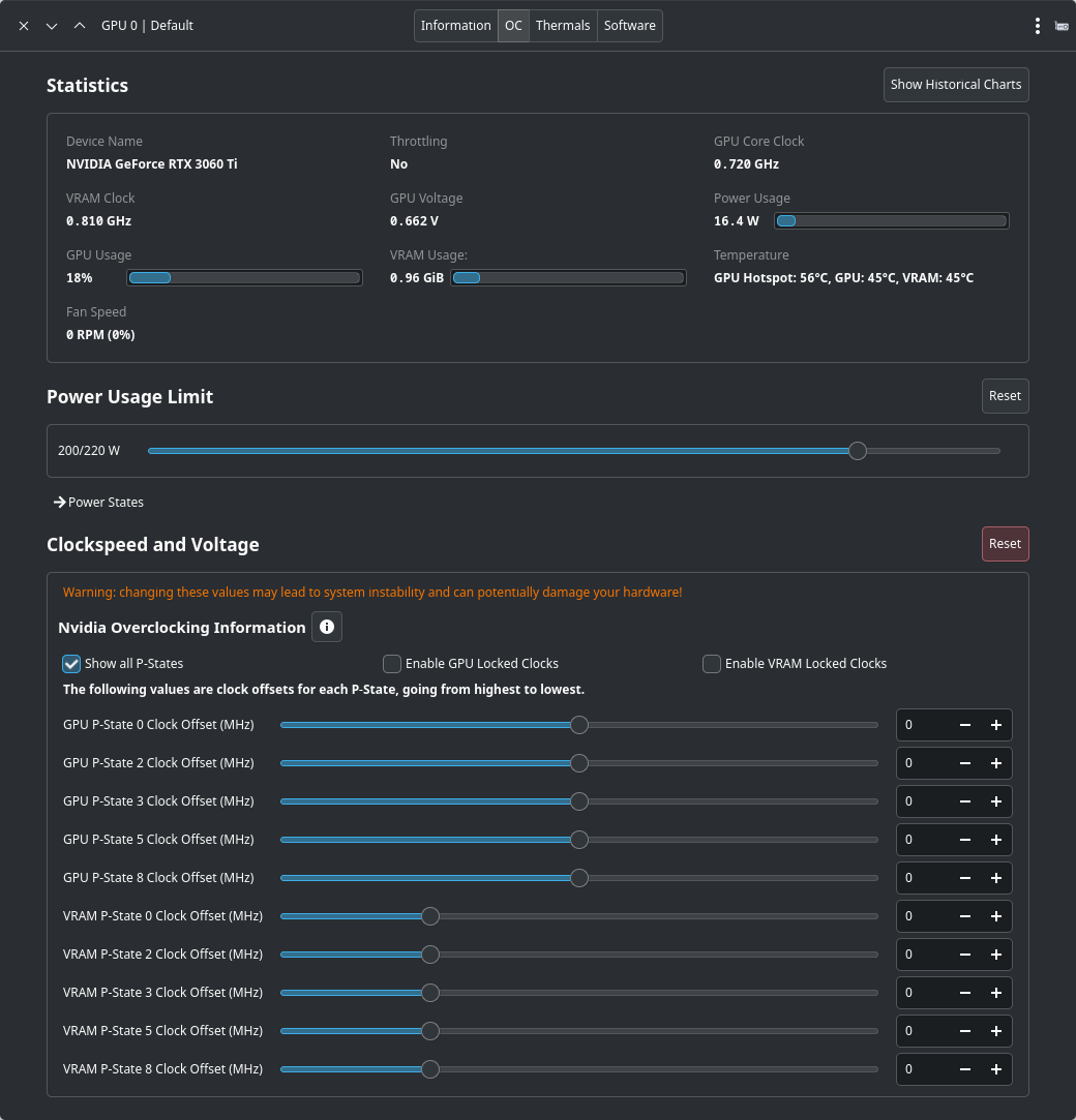
I have LACT with my NVIDIA GeForce RTX 3060 Ti. I seem to be able to edit overclocking/voltage. Though I’ve never touched it. I’m not educated enough on the subject to know what exactly to do. I’ve basically used LACT for fan curve control for now.

For non-demanding tasks (which also includes 95% of my uses, including video playback)

My Radeon RX 6600 is essentially manually limited to it’s lowest power state, which means that the clockspeed and voltages of the sliders are effectively deactivated and the GPU only switches in between the two lowest states (GPU 0: 500 MHz & 1: 800 MHz, VRAM: 0: 192 MHz & 1: 1082 MHz), additionally I undervolt that specific GPU by -210 mV.

That results in that nice 3.0W of power consumption during regular use, within my default profile, without any fan activity (usually). But as I see that the core is slightly above 50°C, I guess it’s time for some dust removal :wink: As the fans are spinning at the moment, but not as of today.

With gamemode being active the GPU will automatically switch into performance mode, which is the full power limit, a less aggressive undervolt of -75mV and the power states are locked to the highest speeds instead.

That principle of automatic power mode switching should work for most other cards, if you’ve got gamemode. But it would also allow other uses, such as binding certain application binaries to a custom power profile.

Completely missed that bit, - so I’ve dropped the power state for the highest vram and set the profile to power saving. Let’s see how that behaves.. ..and, holy moly, temps at baseline 33c, barely above 60c at load. That’s a drop of 20c on vram temps, that’s insane..

To me, it more about power efficiency.

But that should have dropped significantly as well. And would be nice to know. At least in terms for future GPU upgrades, which might be an 9060 XT in my case, as that would be the only reasonable choice for my uses, if anyone could share “idle” power consumption for an 9060XT, I would appreciate it.

With a 9060 XT 16Gb i get about ~15W at idle on stock settings in Hyprland. Sadly LACT overclocking doesn’t work on my card so i can’t undervolt it or even change the fan speed …

I had a 6650XT before that and with a bit of undervolting/limiting max speed i got about 2/3W in low usage tasks … that was nice …

That’s not undervolting but underwatting XD

I guess there’s no voltage control feature in Nvidia driver itself for now on Linux

It’s not quite a 9060XT, but my 9070XT sits at idle with around 40W under Plasma Wayland, admittedly with a ton of apps open.

But it should work, the 9060XT has been available for quite some time, and are supported for the Linux kernels 6.12 and later. And received various QOL updates already. As @Canoes 9070XT is supported, which is the same RDNA4.0 architecture, only the gfx1201 chip instead of the gfx1200 the 9060XT is using, it doesn’t make sense that its smaller brother wouldn’t be supported. Especially due to the fact that the amdgpu drivers are already part of the linux kernel modules.

You usually have to set your boot parameter to unlock voltage settings ;

I had to get the mask from running :

$ printf 'amdgpu.ppfeaturemask=0x%x\n' "$(($(cat /sys/module/amdgpu/parameters/ppfeaturemask) | 0x4000))"

I know my amdgpu.ppfeaturemask :wink:

But I think @perletero may want to check this and might be able to get it to work. And checking LACTs installation guide as well as the section on Overclocking-(AMD), which is also addressing the amdgpu.ppfeaturemask, but instead of the generic one they’re proving, that command specific command as suggested in the Arch Wiki is definitely the way to go.

Should allow not only overclocking features (which undervolting is still a part of), but would be required for fan control on RDNA 4 cards (which is somewhat stupid).

:laughing: Totally, that was for @perletero - just fat-fingered the reply :slight_smile:

Yeah okay i’m an idiot, one of my stupid custom grub configs was actually preventing the ppfeaturemask to apply in bootloader, reverted everything back to default and it’s working now.