Miss the Windows Task Manager? Try OpenTaskManager

Hello forum. I am developing a software that I wanted to share with the linux community. Also looking for contributors who might be interested in this project.

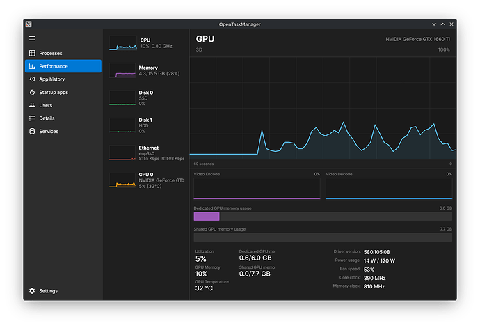
So this software basically tries to replicate windows 11 task manager layout and deisgn on linux. This is currently under development so only the performance tab is working.

Link: https://github.com/Junaid433/OpenTaskManager

If this project is complete would you use it?

8 Likes

Definitely. Does it have the option to kill a process? And will it show running processes as a tree?

Humm might be interesting i future i will keep an eye on it.

1 Like

Currently no, I’m still working on it.

2 Likes

While definitely still bare bones, it looks quite good. It might be a good idea to have a “To Do” or “Functionality To Come” list included on your GitHub page.

4 Likes

I’d have to see what it does better than gnome’s system monitor. As I recall changes you made in task manager (startup apps, etc) would just get over-ruled by reg settings and updates anyway. Task manager in Windows was handy but unreliable for making changes stick. Since this is Linux and not Windows I’m sure you went about this another way :wink:

It’s pretty, I’ll give you that. I may try.

As time goes by I am missing less and less, any aspect of windows; especially after windows 7 pro.

3 Likes

amen, almost a decade. if you asked me what remembered fondly I would only say winamp…and it’s ok if I never see it again.

3 Likes

What library have you used to build the frontend? GTK or QT? Or are you using something like CwF/Electron/Tauri/etc?

It’s Avalonia UI

1 Like